Visual network traffic analysis
A jittery dedicated line, a sudden surge of traffic on a server, or an unknown protocol flood can all be magnified into complaint tickets on the business side… As enterprises accelerate their digital transformation and the scale of their networks continues to expand, the architecture becomes increasingly complex. In a heterogeneous environment where devices from multiple protocols and vendors coexist, issues such as opaque network traffic, difficult-to-detect core link vulnerabilities, and unreasonable bandwidth resource allocation have become potential risks affecting business continuity and stability.
Lerwee network traffic analysis achieves unified collection and centralized analysis across vendors and protocols by connecting data links of mainstream network devices (such as switches, routers, firewalls, etc.). With multi-dimensional visual monitoring and intelligent reporting mechanisms, it transforms abstract network states into intuitive and actionable business insights, helping enterprises achieve refined operations in complex environments.

The solution supports multiple mainstream network protocols such as sFlow, NetFlow, cFlow, NetStream, sFlow, and SNMP, and is compatible with switches, routers, and other network devices from mainstream domestic and international manufacturers, enabling flexible data collection in heterogeneous environments. This capability solves the problem of data integration across multiple source devices for enterprises and establishes a unified data foundation for in-depth analysis.
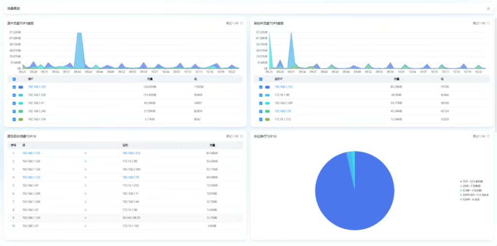
Support multi-dimensional network traffic overview, provide source IP and destination IP traffic trend ranking analysis, and help operation and maintenance personnel quickly understand traffic and packet usage. Through session traffic ranking statistics based on source IP to destination IP, as well as traffic analysis in application, protocol, and port dimensions (with rich built-in mapping relationships between ports and applications), it achieves comprehensive grasp of inbound and outbound traffic from the perspective of a single IP.

For the dedicated links that enterprises rely on for their critical business operations, the solution provides continuous monitoring of core metrics such as bandwidth utilization, receiving and sending rates, and packet loss rates. Through RPing (ICMP probing initiated between network devices) and proxy probing technology, it enables real-time monitoring of quality metrics such as link latency, jitter, and packet loss rates. Additionally, it supports the setting of link association groups, allowing for the binding of primary and backup links and the automatic generation of higher-level parallel triggers, significantly enhancing the reliability of critical business links.

In terms of data display and reporting, the solution provides multi-dimensional traffic reports covering ports, devices, links, etc., supports statistical analysis across different time dimensions such as daily, weekly, monthly, and annual reports, and allows for convenient export in Excel format. By continuously tracking indicators such as port traffic, speed, bandwidth utilization, and packet loss, it provides decision-making support for network resource planning and cost optimization.

The value of Lerwee network traffic analysis is primarily manifested in the following aspects:
Achieve full-dimensional traffic visibility, break the status of network black box, and make network management truly “transparent”;
By accurately identifying traffic anomalies, the efficiency of troubleshooting is significantly improved;
Ensure the stability of dedicated links and ensure the continuity of critical business operations;
Flexibly adapts to diverse business needs and reduces the complexity of network management;
Drive operational and maintenance decisions with data, and assist in optimizing enterprise network resources.
- Fully open all functions | Lerwee O&M intelligent agent free version out now
- Network Device SNPv3 Configuration Tutorial
- Lerwee Intelligent O&M Agent — Building an Interoperable and Scalable Open Ecosystem for Intelligent O&M
- 5-Minute O&M Kickoff + Value Checklists | Lerwee V8.2 Released
- Lerwee NMS vs. Solarwinds NPM Network Performance Monitoring (Part 3)
- Lerwee 8.1 Launch: Multi-Module Deep Optimization for Intelligent O&M